Envoyez des emails personnalisés, transactionnels, ou des newsletters à vos utilisateurs.

Emails transactionnels
Chaque action sur la plateforme peut déclencher des emails, notamment via les Flux. Editez les titres, textes et pièces jointes, son expéditeur, et d'autres options de tracking ou de personnalisation. Les textes peuvent en outre contenir des mots-clés, afin d'adapter le contenu en fonction du contexte.
Newsletters
Chaque relance peut être envoyée à un rythme régulier. Le contenu peut alors être dynamique, afin de créer une relation avec vos utilisateurs.
Multi-langages
Chaque relance peut avoir son texte définit dans les langues du système. La plateforme enverra alors le texte correspondant à chaque destinataire.
A/B Testing
Vous n'êtes pas sûr(e) du meilleur texte ? Indiquez les différentes versions de relances à tester au module A/B Testing, et laissez-le échantillonner puis décider pour vous.
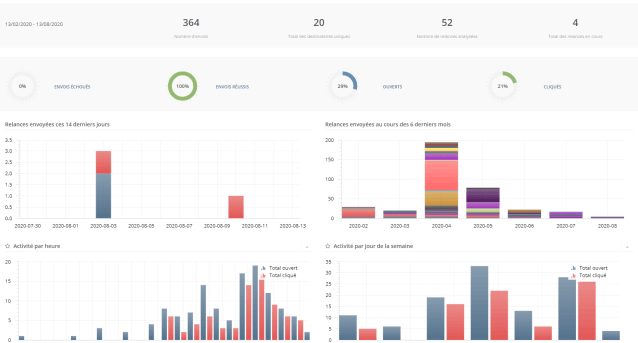
Tableau de bord
Un tableau de bord est disponible globalement afin d'analyser les fréquences d'envoi, et l'activité des destinataires. Ces tableaux de bord sont également visualisables par relance, et sur des dates personnalisables.
Edition du contenu
De base, un éditeur de texte est accessible. Il sera utile notamment pour vos emails les plus sobres. Pour plus de liberté d'édition, un éditeur visuel est disponible. Ou importez librement vos modèles au format HTML.
Tableaux de bord
Le tableau de bord global, ainsi que ceux dédiés à chaque relance, vous permettent d'avoir une vision haut niveau du nombre d'emails envoyés, de leur taux d'ouverture et de clic, ainsi que les heures où vos utilisateurs sont les plus actifs.
Constatez en temps réel l'avancement des envois, et visualisez les erreurs s'il y en a.


Edition de contenu
Par défaut, un éditeur de texte vous permet de modifier le contenu de votre email. Celui-ci possède une multitude d'outils vous permettant de mettre en forme votre texte.
Si vous souhaitez un contenu plus moderne, un éditeur visuel vous permet de glisser-déposer des blocs, et de modifier les couleurs, images et textes.
Si vous utilisez un éditeur externe, vous pouvez importer le code HTML dans l'éditeur de texte. Celui-ci s'occupera de rapatrier images et documents sur le serveur.
Affichage des messages envoyés sur les profils
Sur chaque profil, l'onglet "Nouvelles" affiche entre autres toutes les relances qui lui ont été envoyées.
La liste indique si la relance a été envoyée, lue, et cliquée.
Elle vous permet également de visualiser le contenu de l'email envoyé, de le renvoyer, et de l'envoyer à un autre profil

Modules qui se lient subtilement avec les Relances
Flux - Marketing automation
Envoyez des relances à des moments opportuns grâce aux Flux. Choisissez votre déclencheur, ajoutez des conditions, et envoyez vos emails à point nommé.
Requêtes
Définissez qui doit recevoir une relance en vous basant sur les résultats d'une Requête. Ces résultats évoluant de jour en jour, laissez le système envoyer votre relance au bon moment. Bonus : Vous pouvez inclure le résultats de requêtes directement dans le contenu du mail, ou en pièce jointe.